空气能和太阳能的完美结合实现更强节能模式!
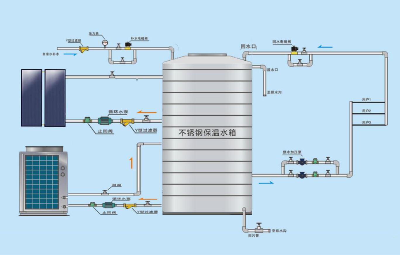
太阳能不仅是人类“取之不尽用之不竭”的清洁、无污染可再生能源,更是地球地表上一切过程的主要能量来源。太阳能热水器是直接将太阳辐射的能量收集起来,通过与物质的相互作用转换成热能加以利用;是热的“转化”装置。可太阳能热水器受天气影响大,一般在阴雨天就必须使用辅助电加热装置,受日照时间和日照强度影响比较大,特别是遇到阴雨天气,其性能就大打折扣,热水的需求就得不到满足。
空气能热水器(机组)是把蕴含在空气、水或土壤中太阳辐射过程中的低温热能吸收进来,经过压缩机压缩后转化为高温热能,是热的“搬运”装置,它不受天气变化而发生太大影响。
炬邦热能的工程师们凭借多年来太阳能+空气能热水工程热水工程行业经验认为,太阳能的利用不完美之处,跟空气能热水器结合连用,能有效的弥补以上缺点。两种能源相结合,环保、节能,全天候、全自动、低能耗、365天运行;二者结合是目前比较节能、低能耗的新一代热水产品。
下一篇:鸭舍供暖工程炬邦让您看到实实效果上一篇:空气能热泵采暖真的很耗电?
此文关键字:太阳能热水器|空气能热水器|炬邦热能
相关资讯
推荐产品
同类文章排行
- 家庭使用空气能热水器好不好
- 太阳能热水器常见故障、原因及解决方案
- 如何挑选平板太阳能集热器
- 挑选不锈钢水箱的注意事项
- 平板太阳能集热和真空管太阳能集热哪个比较好
- 不锈钢水箱的清洗方法以及保养
- 怎样选择太阳能真空管
- 如何选购酒店空气能热水器
- 安装工厂空气能热水器注意事项
- 宿舍空气能热水器常见故障及解决方法
推荐资讯文章
您的浏览历史







